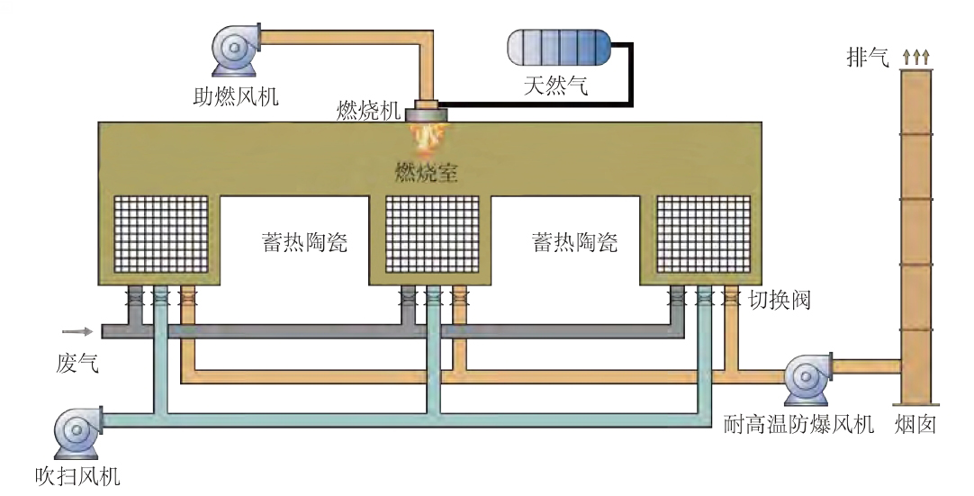
高浓度VOCs废气在离心引风机作用下进入设备,首先经过特殊结构的陶瓷蓄热体进行预热,预热后的气体进入加热室加热到接近热氧化温度后,废气直接分解成无害化的二氧化碳和水,使VOCs废气得到高效净化。氧化分解完成的高温气流进入陶瓷蓄热体进行降温处理后达标排放,降温过程中绝大部分热量被蓄热体吸收,净化后的气体亦作为其他用途的热源。
·处理效率高
在满足废气燃烧必要条件下(800℃左右),分解效率达到99%以上。
·热回收效率高
与传统催化燃烧、直燃式热氧化炉相比,热回收效率达到95%以上。
·处理范围广
可处理成分复杂、间歇式和连续式工况下的大风量、中低浓度VOCs废气,能够应对不同污染组分的浓度变化与波动。
·节能减排
蓄热体回收利用废气氧化分解过程的热量,用来预热新进入的废气;当废气达到一定浓度时,加热室不需辅助加热;配有比例调节阀,根据温度调节燃料用度。
·使用寿命长
陶瓷蓄热体比表面积大、阻力小、耐高温可达1200℃,抗裂、耐热冲击性能好;可实时监测温度和填料阻力变化;其他配件均选用国内外知名品牌的产品,自动化程度高,设备性能稳定,安全可靠。
